Single Pane of Glass
One interface. Complete control. Total visibility across all your PowerDNS clusters.
PowerDNS Single Pane of Glass gives you a unified way to observe, manage, and operate cloud-native PowerDNS deployments at scale.
Instead of juggling dashboards, clusters, regions, and tools, you get a single, web-based interface that brings everything together: from health and topology to logs and operational actions.
Whether you run a handful of clusters or hundreds across multiple regions and geographies, Single Pane of Glass helps you reduce operational complexity, respond faster, and stay in control.
Unified visibility across all clusters
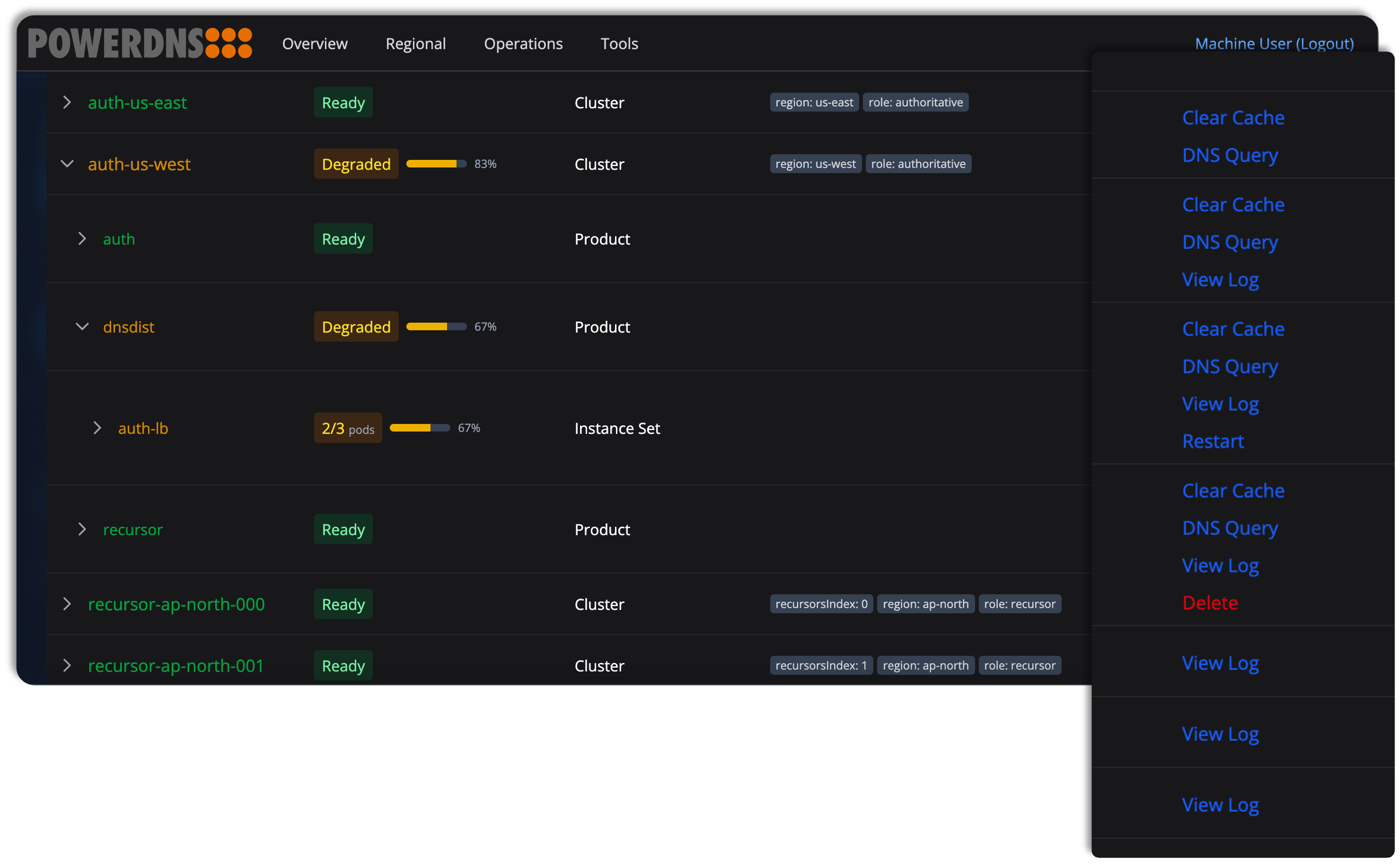
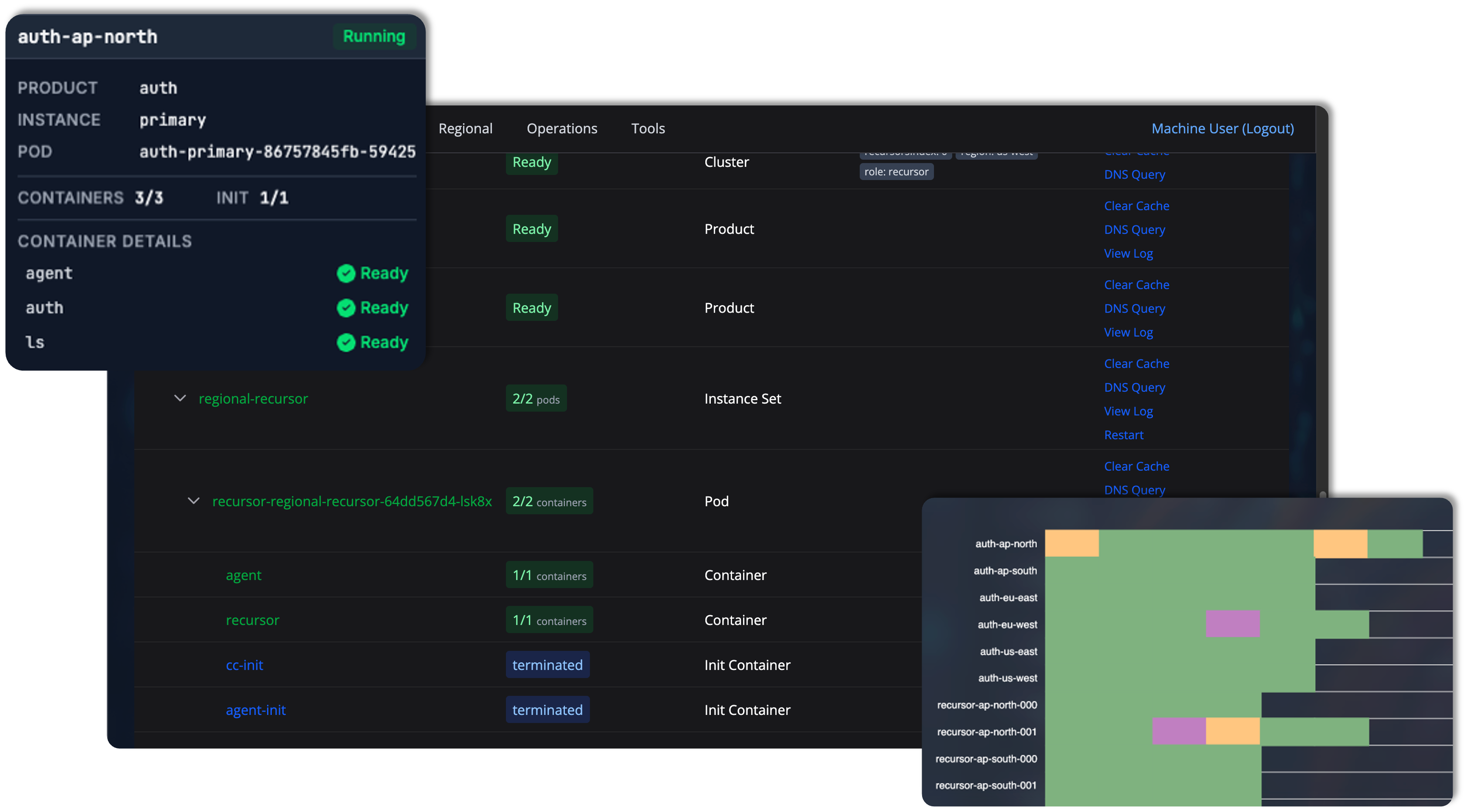
At the core of Single Pane of Glass is a single, unified dashboard that gives you immediate insight into the state of all your DNS clusters.
With one glance, you can see what’s healthy, what’s degraded, and where attention is needed – across all environments and regions. This eliminates blind spots and enables faster, more confident decision-making, no matter how large your deployment becomes.
Key benefits:
-
See the state of all DNS clusters in one interface
-
Instantly understand what’s running and what needs attention
-
Scales seamlessly from a few clusters to hundreds or more
-
Faster incident response through unified visibility
Flexible, label-based views tailored to your organization
Single Pane of Glass adapts to your organizational structure, not the other way around. Using a powerful label and query system, you can organize clusters by environment, region, team, criticality, or any criteria that matters to you.
The same underlying data can be viewed in different ways depending on your role or task, without duplicating dashboards or maintaining separate tools.
Key benefits:
-
Organize and filter clusters using labels you define
-
Create multiple views from the same data set
-
Save queries as menu items for teams or use cases
-
One system replaces multiple dashboards and custom views
-
Apply the same filters to monitoring and operations
Operate deployments without touching the command line
When changes are needed – configuration updates, new zones, or restarts – you can act and restart deployments directly from the UI. There’s no need to SSH into servers or work through complex Kubernetes commands.
Single Pane of Glass lets you safely manage deployments across all accessible clusters, with full visibility into what’s happening as changes roll out.
Key benefits:
-
Restart deployments directly from the UI
-
Rolling restarts avoid downtime
-
Real-time feedback shows progress and status
-
No need to monitor kubectl or access individual clusters
-
Changes become visible almost instantly
DNS query testing at scale
Diagnosing DNS issues often means running the same query again and again across different servers, regions, or configurations. Single Pane of Glass turns this into a single, efficient operation.
You can execute DNS queries across many services and clusters at once and compare the results side by side. Differences become immediately visible, making it easy to spot inconsistencies, geo-specific behavior, or configuration issues.
Key benefits:
-
Query many servers simultaneously instead of one by one
-
Visual comparisons highlight differences instantly
-
Pod logs provide context for unexpected answers
-
Export results to attach diagnostics to tickets or reports
Centralized log inspection, no guesswork
Troubleshooting DNS issues often starts with logs, and finding the right logs can be half the battle. Single Pane of Glass removes this friction by streaming pod logs from any cluster directly into your browser.
You can filter by time and severity, correlate events across replicas, and export logs for collaboration – all without figuring out where to connect or which command to run.
Key benefits:
-
No need to log into servers or learn Kubernetes commands
-
Live log streaming instead of static snapshots
-
View logs across multiple pods to spot patterns
-
Easy export for sharing with support or incident teams
Cache management without risk
Clearing DNS caches across multiple clusters is often time-consuming and error-prone. Single Pane of Glass makes cache management fast, precise, and safe.
Using the same label-based filtering system, you can target exactly the clusters, services, or zones you intend. Results are reported back in real time, while confirmation steps help prevent accidental mass operations.
Key benefits:
-
Clear caches across one or many clusters in a single operation
-
Target exactly the right zones and services
-
Immediate feedback as operations complete
-
Built-in confirmation process reduces operational risk
-
Save significant time during incident response
Role-based access that scales with your teams
Single Pane of Glass supports fine-grained, role-based access control, allowing one deployment to serve many teams with different responsibilities.
Permissions are based on the same label system used for filtering, ensuring consistency between what users see and what they are allowed to do. Policies are defined using REGO, making access rules both flexible and auditable.
Key benefits:
-
One installation serves all users and teams
-
Access scoped by labels, not separate environments
-
Regional teams see only their clusters
-
Support roles can be limited to view-only access
-
Flexible, auditable policies defined in REGO
Contact us to learn more about PowerDNS Single Pane of Glass.
